技術中心NEWS CENTER
熱門推薦
-
沒有瀏覽記錄
聯系我們
無錫正東電力電氣設備有限公司
電話:0510-85581227
傳真:0510-85580227
網址:http://m.jiaolingxian.cn
地址:江蘇省無錫市胡埭鎮張舍工業園北區胡埭路8號
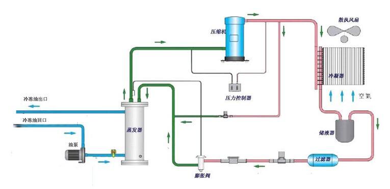
工業油冷機工作原理【正東電力電氣】
工業油冷機能有效地降低機械設備冷卻水和切削液的溫度,工業油冷機保證機械設備冷卻系統的正常溫度,并使冷卻液的溫度能控制在理想狀態下,從而消除了機械設備中由于熱帶來的不良影響,并提高了機械設備的使用壽命和機械加工質量水平。

通常,工業油冷機的制冷量與環境溫度及出水溫度不同而變化;
設備實際發熱量亦會因為不同的工件、模具、參數等發生變化;
使用冷油機后溫度下降,連接管路、水箱、油箱、模具、主軸、設備表面溫度會低于環境溫度,因此會吸收熱量導致負荷增大;
在工業冷卻的實際應用中很多情況是無法準確利用以上方法計算的,這時只能通過經驗數據、同類設備類比等方法估算。任何的計算方法都有可能會出現偏差,以致實際選用的制冷機組過大或過少,所以油冷機廠家無錫正東提醒大家上面的方法僅作參考。
相關標簽: 工業油冷機選型 , 油冷機原理 , 工業油冷機原理
- 油冷機品牌品質和價格的關系 2022-11-17
- 冷油機有效的使用方法 2022-09-19
- 工業油冷機機械行業發展的趨勢 2022-09-16
- 油冷機表面清洗方式 2022-09-11
- 油冷機品牌怎么做好清洗的工作 2022-09-01
- 冷油機適用性概括 2022-08-28
- 冷油機裝置環境有哪些 2022-08-20
- 油冷機廠家裝置環境有哪些 2022-08-19
- 油冷機廠家高速運轉會遇到什么問題 2022-06-10
- 油冷機安裝配管過程中要注意什么 2022-06-09


蘇公網安備: